Стройся!!! Строительство, проекты домов Бассейны и пруды   
Поиск Проекты домов Дом, участок, сад Стройка, отделка, ремонт Инж. системы Интерьер, дизайн Статьи Форум, блоги Объявления



Стационарные отопительные приборы, регулировка стационарных отопительных приборов

Наверх

Конструкции бассейнов || Требования к воде для бассейнов || Циркуляция воды в ванне бассейна || Особенности строительства помещений для бассейнов || Строительство бассейнов || Отопление, подогрев и вентиляция бассейнов || Пруды || Фонтаны и электрооборудование водоемов

   

Испарения бассейна во время его простоя

Стационарные отопительные приборы. Стационарные отопительные приборы крытого бассейна служат для компенсации тепла, расходуемого на отопление помещения, обогрев окон и повышение комфортности (подогрев пола, обогреваемые скамьи). При отсутствии особых требований стационарные отопительные приборы обеспечивают покрытие теплопотерь за счет теплопередачи. При этом расчет мощности отопительных приборов должен проводиться не по средним, а по максимальным теплопотерям зала за счет теплопередачи. В расчет следует включить скорректированное значение коэффициента k с учетом обогрева окон. Наличие подогреваемого пола, температура которого ниже температуры помещения не является фактором, снижающим теплопотери. Покрытие потерь тепла на теплопередачу за счет подогрева вентилируемого воздуха требует не только дополнительного расхода электроэнергии на работу вентиляторов, но и значительного повышения мощности вентиляционной установки, поскольку скорость движения воздуха в помещении и потери тепла на испарение возрастают.

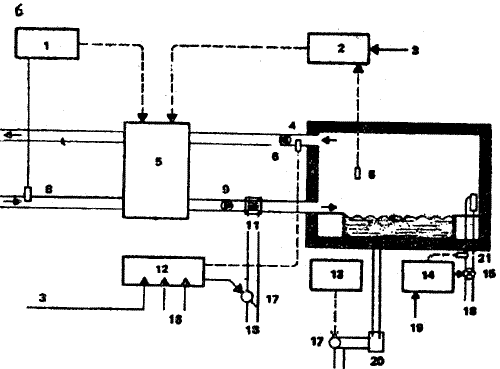
Регулировка стационарных отопительных приборов. Регулирование температуры воздуха в плавательном бассейне может осуществляться с помощью стационарных отопительных приборов или вентиляционной установки, но никогда обоими приборами одновременно, так как они имеют встречные воздействия. Регулирование должно осуществляться так, чтобы обеспечивалось по возможности быстрое выравнивание колебаний температуры воздуха под действием внешних факторов (рис. 86).

Схема регулирования системы отопления в плавательном бассейне
Рис. 86 (1). Схема регулирования системы отопления в плавательном бассейне:
а - обычная система регулирования; 1 - регулировка морозозащиты; 2 - регулировка влажности в помещении; 3 - заданные значения зависят от наружной температуры; 4 - вытяжной вентилятор; 5 - получение вторичного тепла, воздухосмесительная камера, предварительный подогреватель; 6 - датчик влажности; 7 - датчик температуры; 8 - датчик свежего воздуха; 9 - приточный вентилятор; 10 - датчик приточного воздуха; 11 - нагревательный регистр; 12 - регулировка температуры приточного воздуха; 13 - регулировка температуры воды; 14 - регулировка температуры воздуха в помещении; 15 - четырехходовой смеситель; 16 - заданные значения минимальной и максимальной температуры; 17 - трехходовой смеситель; 18 - от отопительного котла; 19 - заданные значения зависят от температуры воды; 20 - теплообменник; 21 - датчик

Схема регулирования системы отопления в плавательном бассейне
Рис. 86 (2). Схема регулирования системы отопления в плавательном бассейне:
б - система регулирования при недостаточной мощности стационарных отопительных приборов; 1 - регулировка морозозащиты; 2 - регулировка влажности в помещении; 3 - заданные значения зависят от наружной температуры; 4 - вытяжной вентилятор; 5 - получение вторичного тепла, воздухосмесительная камера, предварительный подогреватель; 6 - датчик влажности; 7 - датчик температуры; 8 - датчик свежего воздуха; 9 - приточный вентилятор; 10 - датчик приточного воздуха; 11 - нагревательный регистр; 12 - регулировка температуры приточного воздуха; 13 - регулировка температуры воды; 14 - регулировка температуры воздуха в помещении; 15 - четырехходовой смеситель; 16 - заданные значения минимальной и максимальной температуры; 17 - трехходовой смеситель; 18 - от отопительного котла; 19 - заданные значения зависят от температуры воды; 20 - теплообменник; 21 - датчик

Поэтому отопительная система должна обладать небольшой инерцией, а ограждающие конструкции — большой аккумулирующей способностью. Конечно, наилучшим решением при длительной эксплуатации является воздушное отопление. При непрерывной работе вентиляционной установки и соответствующем подборе воздушных теплообменников рекомендуется регулировать температуру приточного воздуха в зависимости от температуры в помещении. Стационарные отопительные приборы устанавливают на постоянную температуру (при подогреве полов) или регулируют в зависимости от температуры наружного воздуха и являются основным отоплением. При работе вентиляционной установки с интервалами, что имеет место во всех осушающих устройствах, включая тепловые насосы, рекомендуется регулировать температуру нагревательных приборов в зависимости от температуры воздуха в помещении.

Обогрев окон крытого бассейна


---

Ссылки на другие страницы сайта по теме «строительство, обустройство дома»:




© 2000 - 2003 Oleg V. Mukhin.Ru™


Проект L-379-1K